The Dashboard module provides visual insights into hospital performance.
It displays statistical information using graphs and charts, including comparisons with previous periods.
Supported features in Analytics and Dashboard modules include:
Creating analytical reports.
Viewing patient visit dashboards.
Viewing bed availability dashboards.

Login to the Ksatria eHospital system.
Click on the Dashboard module icon.
The Management Dashboard page will appear, showing thumbnails of the dashboards available for your access level.
Use the search bar to find a specific dashboard by entering a keyword.
The system will display all dashboards matching your search keyword.
Click the thumbnail of the dashboard you want to view.
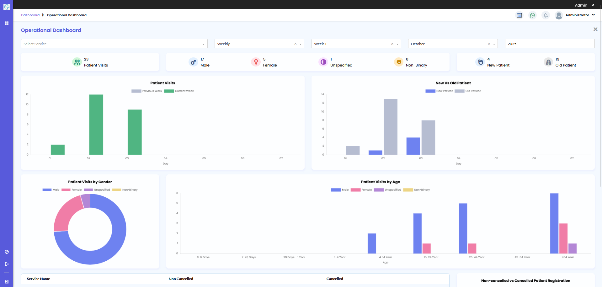
The system will display several parameter fields to refine your dashboard view.
Service: Choose a specific service or leave blank to show data from all services.
Period: Choose between Yearly, Monthly, or Weekly views.
If you select Weekly, you can further specify week, month, and year.
After defining the parameters, the system will automatically display the dashboard data in graphical format.
The process of searching and viewing the Operational Dashboard is now complete.

Login to the Ksatria eHospital system.
Click on the Dashboard menu.
The Management Dashboard page will appear with thumbnails of all available dashboards.
Click the thumbnail of the Bed Availability Dashboard, or use the search bar to find it by entering a keyword.
Once selected, the Bed Availability Dashboard will appear.
This dashboard contains two display types:
a. Bed Availability Overview
b. Bed Availability Details
By default, the Bed Availability Overview tab is displayed, showing a summary of total bed availability at the bottom of the screen.
Click the Bed Availability Details tab to switch views.
In the Bed Availability Details view, users can display data by Room or by Treatment Class:
By Room is displayed by default.
To view data by Treatment Class, click on the corresponding tab.
The system will show the bed availability according to your selection.
The process of searching and viewing the Bed Availability Dashboard is now complete.
The Dashboard module provides real-time visual insights into key hospital operations.
Through the Management and Bed Availability dashboards, users can:
Monitor operational performance.
Track and compare data across different time periods.
View and manage bed availability effectively.